Félagsmannasjóður – Getum ekki borgað ef vantar upplýsingar!

Ertu félagsmaður í Einingu-Iðju og starfar núna hjá sveitarfélagi, Hólmasól, Fjölsmiðjunni eða Hömrum, útilífsmiðstöð skáta? Eða starfaðir þú á þessum vinnustöðum á árinu? Vissir þú að í gildandi kjarasamningi SGS við sveitarfélögin er fjallað um Félagsmannasjóð, nánar tiltekið í kafla 13.8. Þar segir:

13.8. Félagsmannasjóður
Launagreiðandi greiðir mánaðarlega framlag í félagsmannasjóð sem nemur 2,2% af heildarlaunum félagsmanna.  Úthlutun úr sjóðnum skal fara fram 1. febrúar ár hvert samkvæmt stofnskrá sjóðsins.
Gjaldið var áður 1,5% en er 2,2% frá 1. apríl 2024.

Eining-Iðja á aðild að sjóðnum og ber að standa skil á þessum greiðslum til félagsmanna sem starfa eftir þessum samningi 1. febrúar ár hvert fyrir árið á undan. Forsenda þess að hægt sé að greiða úr sjóðnum er að Eining-Iðja hafi bankaupplýsingar félagsmanna sem eiga rétt á að fá greiðslu úr sjóðnum. 

Athugið að ekki er tekin staðgreiðsla af upphæðinni sem greidd er út til félagsmanna. Því þarf að greiða skatta af þessum greiðslum eftir á. 

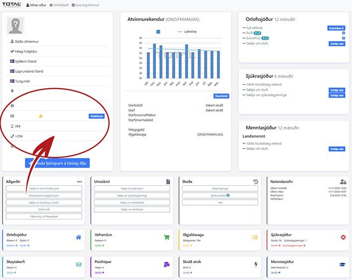
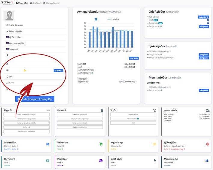
Kíktu inn á Mínar síður og kannaðu þínar upplýsingar!
Hægt er að nota rafræn skilríki eða auðkennisapp frá Auðkenni til að skrá sig inn á Mínar síður Einingar-Iðju sem eru í raun persónublað sem inniheldur margvíslegar upplýsingar um réttindi félagsfólks. Þar má einnig setja inn eða laga ef þarf umbeðnar upplýsingar fyrir Félagsmannasjóðinn og auðvitað einnig netfang og símanúmer.

Hér má finna ýmsar leiðbeiningar fyrir Mínar síður félagsins, m.a. hvernig á að breyta upplýsingum á persónublaðinu

Á Mínum síðum er einnig hægt er að sækja um eða panta og greiða fyrir orlofshús og íbúðir, sækja um fræðslustyrki, sjúkrastyrki og sjúkradagpeninga. Jafnframt er hægt að fylgjast með réttindaávinnslu og skilum atvinnurekenda á iðgjöldum. Þá getur félagsfólk sem vinnur eftir sveitarfélagasamningi fylgst með inneign í Félagsmannasjóði, sem er til útgreiðslu 1. febrúar ár hvert.